学习机市场正迎来快速发展阶段,近一年销售额达318.92亿元,同比增长56.7%。
消费分级趋势明显,中高端机型增长显著,AI技术与护眼功能成为核心卖点。
26-40岁女性家长是核心决策群体,一线与低线城市需求差异显著。
产品开发需围绕不同人群定向优化,并构建“家庭学习闭环”与便携场景体验。
结合内容种草与线下体验,有效触达目标用户,把握政策与补贴机遇。
本篇数据来源魔镜CMI产品,解读及分析由AI生成,仅供参考,请自行甄别。希望能给您带来启发。


1. 市场规模高速增长:2024-10至2025-10期间,学习机销售额达318.92亿CNY(同比增长56.7%),销量2169.7万台(同比增长59.5%),均价1469.91CNY。增长动力来自"双减"政策推动家庭教育支出转向智能硬件及AI学习机纳入"国补"目录。

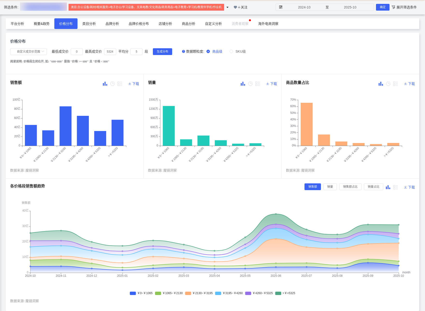
2. 价格带两极分化:低价段(0-1065元)占销量60.53%,但波动剧烈;中高价位(2130-3195元)增速显著,占比从3.99%升至29.72%。高端产品(如科大讯飞T30 Pro,8999元)与性价比机型(如作业帮P30,2393元)同步增长,反映消费分级趋势。

3. 技术驱动竞争格局:头部品牌集中(CR5超65%),科大讯飞、作业帮、学而思主导市场。AI功能(多模态模型、精准学算法)和护眼技术成为核心卖点,AI题目识别准确率突破75%。
1. 核心决策者:26-40岁女性家长(TGI 128-158)是主要购买群体,占比61.92%(TGI 132),重视教育效果与减轻辅导负担。

2. 地域差异显著:
高潜力地区:福建(TGI 391)、北京(TGI 199)、河南(TGI 143),需强化方言识别与本地课程适配。
城市分级:一线城市(TGI 218)偏好高端科技功能(如AI个性化辅导),四线城市(TGI 253)依赖工具弥补教育资源差距。
3. 使用者低龄化:6-12岁儿童为核心用户,15岁以下群体TGI达634,需通过趣味交互设计吸引。
1. 家庭学习场景:
家长需求:远程监控学习进度(高频关键词"解放家长"172次、"省心"156次)、设定使用时长。
学生需求:护眼功能(关键词"护眼"474次)、错题归集与薄弱点推荐。

2. 移动便携场景:课外班或出行场景需离线使用支持,轻便型号(如小猿墨水屏学练机)需求上升。
3. 校园补充场景:与教辅机构合作预装同步课程,强化作业辅导功能。
(一)人群定向产品优化
1. 高端市场(4000-8000元):面向高知家庭,强化AI技术差异化(如多模态交互、实时答疑)、芯片性能参数突出专业性(数码兴趣群体TGI 1693)。
2. 下沉市场(2000-3500元):针对县域家庭,整合本地化课程(如方言识别、中高考政策解读),强调性价比与内容资源丰富度(关键词"丰富"2425次)。
3. 低龄儿童群体:开发游戏化闯关、AR学习功能,但需配套家长端管控设计。
(二)场景化功能设计
1. 家庭学习闭环:
开发"家长监控模式":实时学习报告推送、使用时长自动锁定。
强化"AI+真人"混合辅导:结合自适应算法与教师协同功能(如学情分析)。
2. 便携性与耐用性提升:
优化电池续航与离线资源库,适配移动场景。
改进耐用性(负面反馈占比27.07%),采用环保材料。
3. 内容生态建设:
预装校本课程与名师资源(学而思模式),订阅服务付费率42%。
开放第三方开发者平台,拓展题库覆盖。

(三)营销与渠道策略
1. 内容方向:
聚焦教育痛点:通过KOL测评对比"学习机vs辅导班成本",短视频展示"独立学习-家长省心"闭环。
情感传播:传递"减少辅导压力,改善亲子关系"价值观。
2. 渠道选择:
线上:小红书/抖音针对女性家长种草,教育类公众号推送选购干货。
线下:四线城市联合学校举办"AI学习公开课",增强体验。
3. 补贴联动:强调"国补"优惠(如学而思补贴500元),大促节点推出限定礼盒。
短期风险:技术同质化可能引发价格战;政策调整需合规设计功能。
长期战略:向"教育AI操作系统"转型,构建硬件+软件+服务闭环,拓展东南亚市场。