茶包,这个看似传统的品类,正在悄然经历一场深刻的变革。
2025年1-10月,茶包市场销售额达17.5亿元,同比增长11.33%。
市场增长的动力,已转向“品质提升”与“均价上扬”。
核心消费力量,是追求健康与精致的21-35岁都市女性。
她们的需求远不止解渴,而是便捷、养颜、礼品与情绪价值的综合体。
办公室的提神冷泡茶,作为伴手礼的精美茶盒,乃至管理健康的功效茶饮,都是她们愿意买单的理由。
因此,办公室精致养生与高端情感礼赠,成为两大高潜力场景。
未来的市场机会,属于能精准切入场景、用创新体验满足升级需求的品牌。
本篇数据来源魔镜CMI产品,解读及分析由AI生成,仅供参考,请自行甄别。希望能给您带来启发。


1.市场规模与增长动力
茶包市场(含草药茶、中药杂货、花果茶)2025年1-10月销售额达17.5亿元,同比增长11.33%,但销量同比下降,呈现"价增量减"的消费升级特征。增长主要由均价提升驱动(均价38.43元)。

2.品类分化显著
代用/花草茶:销售额10.95亿元(占比62.56%),同比增长13.01%,是绝对主导品类,但销量同比微降,印证消费升级趋势。
养生茶:销售额5.55亿元(占比31.7%),同比增长9.78%,均价62.28元(为代用茶的1.9倍),定位高端但销量同比下降,面临客群收缩压力。
药食同源茶:销售额仅1.01亿元(占比5.75%),同比微增2.76%,销量同比微降,处于持续边缘化状态。

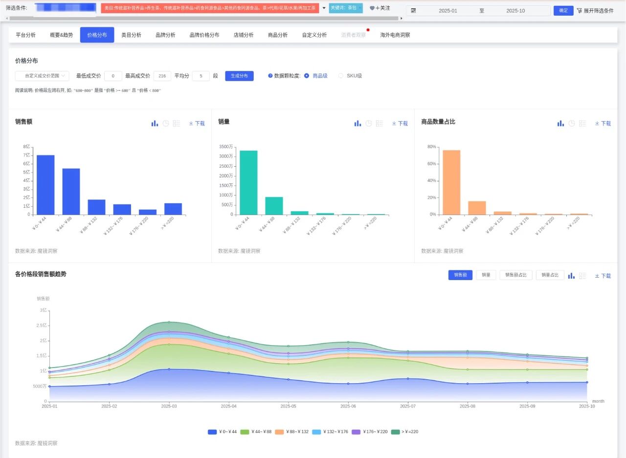
3.价格带动态
核心价格带:0-44元价位段销量占比72.77%(3313万件),是大众市场基础。
潜力价格带:44-88元占比20.09%(914万件),且在2025年6月占比达32.46%,显示促销期爆发力。
高端市场:88元以上价位合计占比仅7.14%,需求稳定但占比较低,其中88-132元在2025年8月异常增长至10.31%(可能受中秋礼盒拉动)。

4.季节性波动
3月为销售峰值(销售额2.62亿元,环比+71.19%,同比+30.67%),1月和10月为淡季。这与春季养生需求及节日送礼场景高度相关。
5.创新产品表现突出
高增长单品:乐品乐茶原叶袋泡茶销售额环比增长4288%,茶颜悦色大四喜茶包同比增长82.09%,显示创新产品爆发力。
新品类机会:浙江省中医院乌梅汤2.0(销售额2474万元)、种子循环亚麻籽茶(销售额1308万元)等医药联名及功能性新品表现亮眼。
1.核心需求标签
便捷性:正面声量占比87.72%,关键词"方便"(9620次)、"独立包装"(2400次)突出,适合办公、差旅场景。
健康养生:食用效果正面声量占比62.22%,关键词"清热"(777次)、"养颜"(678次)、"美容"(501次)反映功能性需求。
礼品属性:包装相关词"精美"(1488次)、"精致"(758次)及成分"真材实料"(3998次)显示高端礼赠潜力。

2.主要痛点
口味问题:味道负面声量占比36.69%,关键词"难喝"(833次)、"不好喝"(911次)指向调味过重或配方缺陷。
气味不适:异味负面占比28.76%,如"酸酸甜甜的"(1299次)可能过度香精添加。
份量不足:负面占比32.08%,关键词"少"(429次)影响复购。
3.人群画像
性别:女性占比73.96%(TGI 90),是绝对核心人群;男性占比26.04%(TGI 90),有潜力。
年龄:21-35岁为核心(21-25岁TGI 151,26-30岁TGI 159,31-35岁TGI 125),尤其是26-30岁职场人群。
地域:福建(TGI 502)、广东(TGI 157)、北京(TGI 210)、上海(TGI 173)为高潜市场。
兴趣:健康(TGI 1754)、美食(TGI 571)、美妆(TGI 1344)是核心标签。
1.核心人群定向开发
精致白领女性(25-35岁):
产品方向:高颜值独立小包装(5-10包/盒)、美容养颜功能(如胶原蛋白茶、玫瑰枸杞茶)、办公室场景冷泡茶。
价格带:44-88元(日常)及88-132元(礼盒)。
Z世代年轻群体(18-25岁):
产品方向:创新口味(白桃乌龙、芝士奶茶味)、DIY趣味性(搭配水果/气泡水)、社交属性包装。
价格带:0-44元大众款。
健康养生群体(35+岁):
产品方向:药食同源升级(如浙江省中医院联名)、功能性成分(γ-氨基丁酸助眠茶)、传统茶味优化。
价格带:44-88元性价比款。

2.场景化产品设计
办公室场景:
需求:便捷(独立包装)、提神/护眼功能、免器具冲泡。
产品示例:乐品乐茶冷泡茶包(销售额1148万元,冷热皆可泡)。
居家休闲场景:
需求:高颜值礼盒、助眠/放松功能、家庭装份量。
产品示例:茶颜悦色大四喜茶包(结婚伴手礼属性)。
礼品场景:
需求:精美包装、高端原料(如西洋参黄芪茶)、节日限定。
产品示例:西洋参黄芪逍遥茶(销售额增长91.36%)。
健康管理场景:
需求:明确功能宣称(如"控糖"、"护肝")、权威背书(医药联名)。
产品示例:种子循环亚麻籽茶(针对女性生理期调理)。

3.差异化创新方向
技术升级:纳米茶包提升萃取效率、区块链溯源增强信任。
可持续包装:可降解材料(当前渗透率仅15%),契合环保需求。
跨界联名:与美妆品牌(针对女性)、艺术IP(针对年轻群体)合作。
渠道定制:下沉市场高性价比组合装(8-12元)、酒店minibar地域限定款。
同质化竞争:避免简单跟风果茶,聚焦细分功能(如"熬夜护肝茶")或文化IP(非遗茶艺)。
原材料成本:茶青价格2025年Q3同比上涨8.7%,需通过规模化采购或垂直整合控制成本。
法规合规:新广告法要求42%养生功效需临床验证,避免过度宣称。
茶包市场正从"基础饮用"向"功能化、场景化、个性化"升级。建议聚焦21-35岁女性核心人群,围绕办公室、礼品、健康管理三大场景,开发44-88元价格带的功能性创新产品,同时通过可持续包装、医药联名及数字化营销建立差异化优势。