头皮,正成为洗护品牌争夺的“黄金地带”。
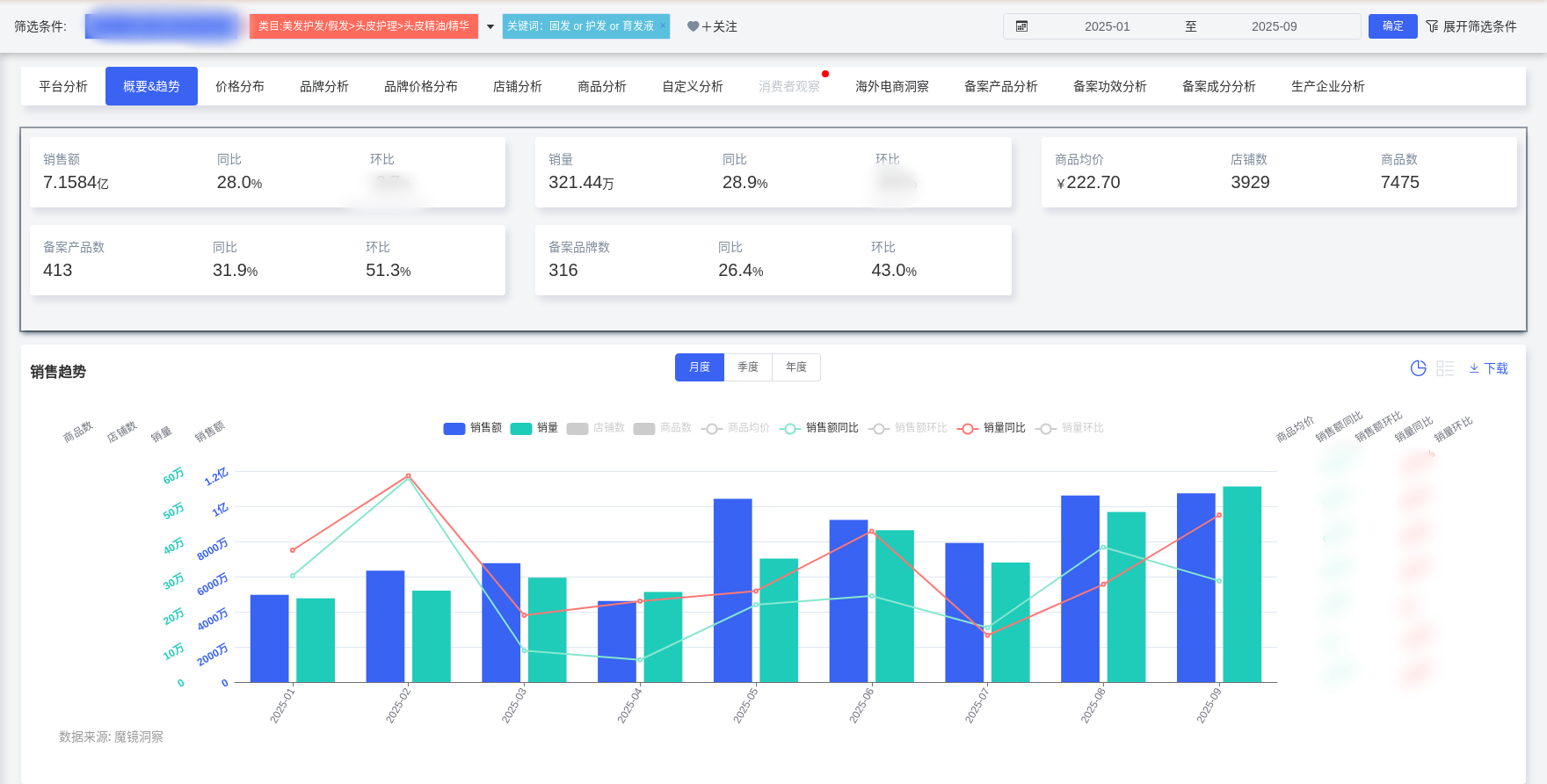
2025年1-9月,头皮精华赛道销售额已达7.16亿元,同比增长28%。
增长背后,是消费升级与市场分化的鲜明对比。低价产品失势,中高端产品崛起,
消费者愿意为“功效”和“体验”支付溢价。
这场关于头顶的生意,核心已从“防脱”转向“精准护理”。
本文将拆解最新数据,揭示从“成分内卷”到“场景深耕”的破局之道。
本篇数据来源魔镜CMI产品,解读及分析由AI生成,仅供参考,请自行甄别。希望能给您带来启发。


2025年1-9月,头皮养护类目销售额达7.16亿元,同比增长28.02%,销量同比增长28.86%,反映市场处于高速增长但短期波动阶段。

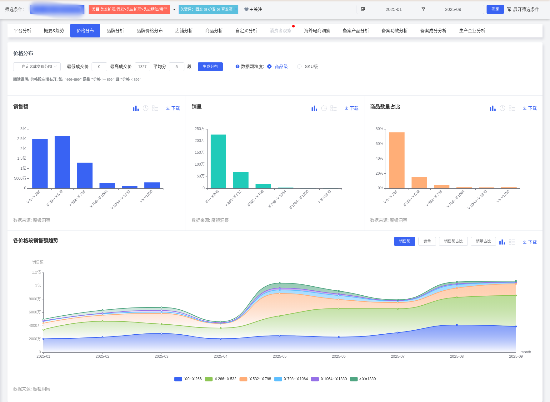
价格带呈现两极分化:0-266元价位段占据主导(销量占比70.57%),但中高端市场(266-532元)占比从1月15.95%升至9月23.02%,显示消费升级趋势。高端产品(如卡诗单价960元、馥绿德雅897元)虽均价高,但增长稳健(卡诗销售额同比+15.31%),而低价产品出现下滑,表明市场向功效和品质驱动转型。
关键趋势特征:
1.季节性波动显著:5月销售额环比增长125.94%(受促销或新品推动),同期532-798元高端价格带销量占比跃升至14.02%(通常仅3.69-7.55%),反映短期消费升级现象。

2.技术成分导向:微生态调节(如益生菌)、多肽抗衰、中医药成分(青蒿/侧柏叶)成为差异化竞争核心,且“面护级标准”(如玻尿酸)渗透至头皮护理领域。
3.监管趋严影响:2025年《化妆品功效宣称评价规范》要求临床功效验证,防脱类产品需特证审批,倒逼品牌强化研发投入。
1.核心人群
25-35岁女性(TGI 133-157):一线/新一线城市白领,关注美妆(TGI 2280)、健康(TGI 909)和时尚(TGI 260),追求“防脱+养发”一体化解决方案,客单价250-400元。典型用户如26岁互联网从业者,因加班导致脱发/出油,通过小红书搜索“油头救星”测评,偏好含青蒿素等国产专业品牌。
高潜力拓展人群:
男性群体(占比20.48%,TGI 71):30-40岁,关注数码(TGI 272)、汽车,需“清爽控油”或“防脱+效率护理”产品。
青少年家长:15岁以下人群TGI高达410,反映对儿童护发(如防断发、温和配方)的关注,可通过母婴KOL教育市场。

2.地域策略
高潜力省份:福建(TGI 240)、新疆(TGI 199)需求迫切,广东、河南、山东(TGI 108-113)用户基数大,需结合地域气候(南方潮湿推控油、北方干燥推保湿)。
城市层级:五线城市TGI最高(61),但一线/新一线城市渗透率高,应同步推进下沉市场和高线城市的精准触达。
1. 职场抗压场景
产品设计:针对加班导致的脱发/出油,添加咖啡因等促吸收成分,强调“快速吸收、不黏腻”,开发便携装或次抛精华。

营销联动:与职场美妆KOL合作,植入“办公室急救护发”场景,强调“5分钟护理”便捷性。
2.母婴护理场景
产品设计:儿童专用头皮精华(无硅油、天然植萃成分),解决扎发损伤或季节性脱发,包装设计趣味化(如卡通滴管)。
教育传播:通过母婴博主展示“儿童发型护理教程”,强调成分安全性(如临床温和测试)。

3.男性效率护理场景
产品设计:喷雾式精华,搭配“剃须后护理”或“健身前后使用”,主打清爽感和防脱功效。
渠道合作:联合运动/汽车类博主,植入“男士仪容管理”内容,强调节省时间。
4.夜间修护场景
产品设计:分时护理产品线(夜间修护精华),添加多肽或中医药成分(侧柏叶+人参),强化“修复毛囊”功效。
情绪价值附加:设计香氛疗愈体系(如薰衣草香型),提升护理仪式感,吸引30-45岁高收入女性。
1.技术与成分创新
微生态调节技术:申请益生菌专利菌株,突出“头皮屏障修护”差异化卖点。
中医药成分复配:结合青蒿、侧柏叶等天然植萃(89%消费者偏好),提供临床功效数据支撑。
2.包装与服务体系
可持续设计:采用可替换装、生物降解材料,吸引环保意识消费者。
数字化增值:开发AR头皮诊断工具或搭配智能梳子,提升体验转化率。
3.风险规避
合规性:严格遵循防脱产品特证审批要求,所有功效宣称需附带临床报告。
供应链优化:建立青蒿等天然成分的备用供应链,降低气候导致的产量波动风险。
头皮精华市场正从基础清洁向功效化、场景化升级,核心机会在于:
1.聚焦25-35岁女性防脱需求,拓展男性和儿童潜力市场;
2.结合职场、母婴、夜间等场景开发精准产品;
3.以成分技术和情绪价值双驱动应对竞争。
建议优先落地职场抗压和男性护理场景产品,同步推进临床功效验证以规避政策风险。